Virtual GenAI Observability
介绍
随着生成式 AI(GenAI)技术的爆发式增长,开发者对大模型调用的透明度、成本控制及性能稳定性提出了更高要求。
Apache SkyWalking 自 10.4 版本起正式引入了 Virtual-GenAI 观测能力,旨在为 AI 应用提供多维度的性能监控。
虚拟 GenAI 代表了由探针插件检测到的生成式 AI 服务节点。GenAI 操作的性能指标均基于 GenAI 客户端视角。
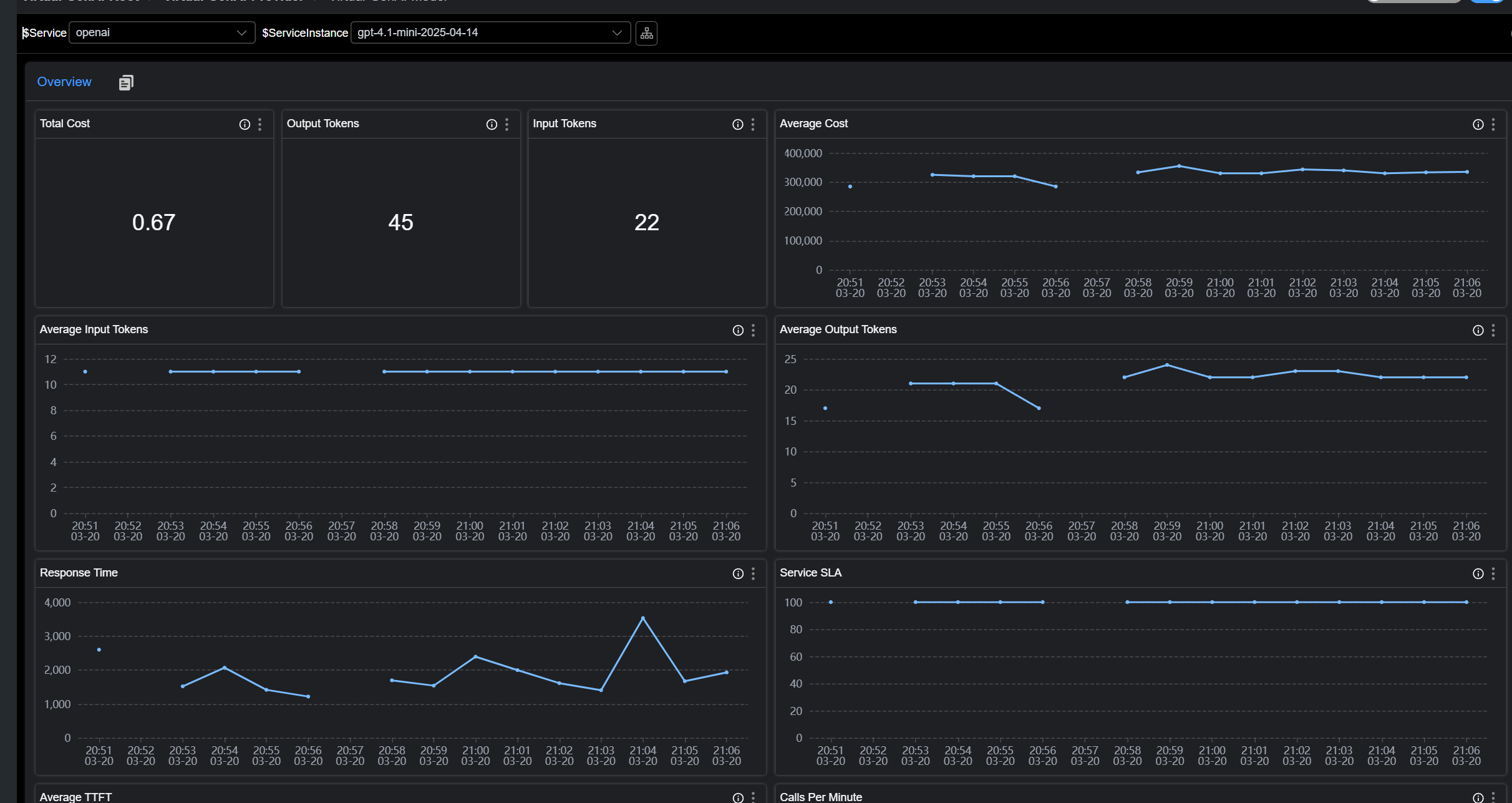
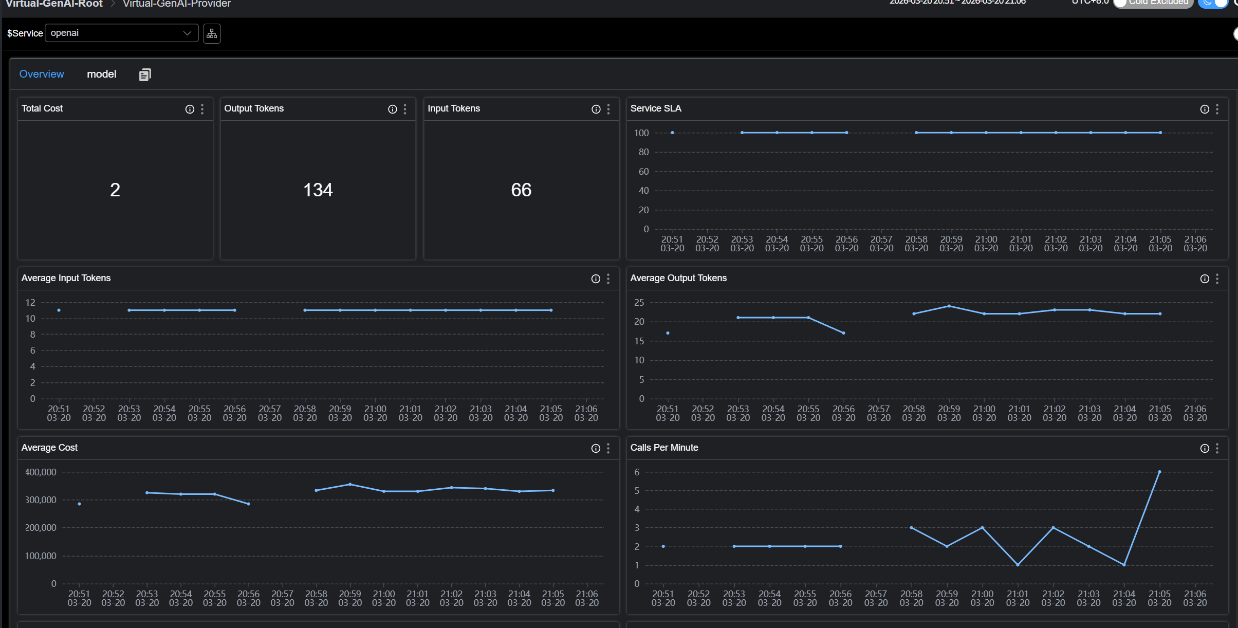
例如,Java 探针中的 Spring AI 插件可以检测一次对话补全(Chat Completion)请求的响应延迟。随后,SkyWalking 将在仪表盘中展示:
- 流量与成功率 (CPM & SLA)
- 响应延迟 (Latency & TTFT)
- Token 消耗 (Input/Output)
- 预估成本 (Estimated Cost)
如图:

原理
当 SkyWalking Java Agent 或 OTLP 探针拦截到主流 AI 框架(如 Spring AI、OpenAI SDK 等)的调用时,将Trace 数据上报至 SkyWalking OAP。 OAP会基于这些 Trace 自动完成数据的聚合与计算。最终会生成 Provider(服务商)与 Model(模型)两个维度的各类性能指标,并直接渲染填充至内置的 Virtual-GenAI 仪表盘中。
安装配置
要求
版本要求
● SkyWalking Java Agent: >= 9.7 ● SkyWalking Oap: >= 10.4
语义规范与兼容性
SkyWalking 虚拟 GenAI 遵循 OpenTelemetry GenAI 语义规范。OAP 将根据以下标准识别 GenAI 相关 Span:
SkyWalking Java Agent
- 上报的 Span 必须为 Exit 类型,其 SpanLayer 属性需设定为 GENAI。
输出OTLP / Zipkin格式数据的探针
- 上报的 Span 中包含 gen_ai.response.model 标签。
具体可以参考e2e配置
SkyWalking Java Agent上报数据
探针上报OTLP格式数据
探针上报Zipkin格式数据
GenAI 预估成本配置
概览
SkyWalking 提供了一个内置的GenAI计费配置文件
该配置定义了SkyWalking 如何将 Trace 数据中的模型名称映射到对应的供应商,并估算每次 LLM 调用的 Token 成本。估算成本将与 Trace 和指标数据一起显示在 SkyWalking UI 中,帮助用户直观了解 GenAI 使用带来的 预估费用影响。 重要提示: 此文件中的定价仅用于成本估算,不得视为实际账单或发票金额。建议用户定期从供应商官方定价页面核实最新费率。
配置结构
Top 字段
| 字段 | 类型 | 描述 |
|---|---|---|
last-updated |
date |
定价数据的最后更新日期。所有价格均基于该日期前各厂商官网公布的公开计费标准。 |
providers |
list |
GenAI 厂商定义列表。每个厂商条目下包含匹配规则(matching rules)以及具体的模型计费信息(model pricing)。 |
provider 定义
providers 下的每个条目定义一个 GenAI 供应商:
providers:
- provider: <provider-name>
prefix-match:
- <prefix-1>
- <prefix-2>
models:
- name: <model-name>
aliases: [<alias-1>, <alias-2>]
input-estimated-cost-per-m: <cost>
output-estimated-cost-per-m: <cost>
| 字段 (Field) | 类型 (Type) | 必填 (Required) | 描述 (Description) |
|---|---|---|---|
provider |
string |
是 | 供应商标识(如 openai, anthropic, gemini)。在 SkyWalking 中作为虚拟 GenAI 服务名显示。 |
prefix-match |
list[string] |
是 | 用于将模型名称匹配到该供应商的前缀列表。如果 Trace 数据中的模型名以其中任一前缀开头,则会被映射到该供应商。 |
models |
list[model] |
否 | 包含定价信息的模型定义列表。如果省略,系统仍能识别供应商,但不会进行成本估算。 |
model 定义
models 下的每个条目定义特定模型的定价:
| 字段 (Field) | 类型 (Type) | 必填 (Required) | 描述 (Description) |
|---|---|---|---|
name |
string |
是 | 用于匹配的标准模型名称。 |
aliases |
list[string] |
否 | 应解析为同一计费条目的备选名称。当供应商使用不同的命名习惯时非常有用(参见“模型别名”部分)。 |
input-estimated-cost-per-m |
float |
否 | 每 1,000,000(一百万)输入(Prompt)Token 的预估成本。默认单位为 USD。 |
output-estimated-cost-per-m |
float |
否 | 每 1,000,000(一百万)输出(Completion)Token 的预估成本。默认单位为 USD。 |
模型匹配机制
供应商级前缀匹配
当 SkyWalking 接收到包含 GenAI 调用的 Trace 时,会按照以下优先级顺序来确定供应商(Provider):
gen_ai.provider.name标签:首先检索此标签。它是OpenTelemetry最新的语义规范。gen_ai.system标签:如果缺少上述标签,系统将回退到此旧版(Legacy)标签。注意:此标签仅在处理 OTLP 或 Zipkin 协议的数据时会被解析,主要用于兼容旧版的 Python 自动仪表化等库。- 前缀匹配 (Prefix Matching):若上述两个标签均不存在,
SkyWalking会读取gen-ai-config.yml中定义的 prefix-match 规则,通过匹配 模型名称 (Model Name) 来尝试识别供应商。
- provider: openai
prefix-match:
- gpt
任何以 gpt 开头的模型名称(如 gpt-4o, gpt-4.1-mini, gpt-5-nano)都会被映射到 openai 供应商。 一个供应商可以拥有多个前缀:
- provider: tencent
prefix-match:
- hunyuan
- Tencent
模型级最长前缀匹配 (Model-Level Longest-Prefix Matching)
一旦确定了供应商,SkyWalking 会使用基于前缀树 (Trie) 的最长前缀匹配算法来查找最佳的模型计费条目。这至关重要,因为 LLM 供应商在 API 响应中返回的模型名称通常包含版本号或时间戳,与配置中的基础模型名称有所不同。 示例: 假设 OpenAI 的配置条目如下:
models:
- name: gpt-4o
input-estimated-cost-per-m: 2.5
output-estimated-cost-per-m: 10.0
- name: gpt-4o-mini
input-estimated-cost-per-m: 0.15
output-estimated-cost-per-m: 0.6
其匹配行为如下表所示:
| Trace 中的模型名称 | 匹配的配置条目 | 原因 |
|---|---|---|
gpt-4o |
gpt-4o |
完全匹配 |
gpt-4o-2024-08-06 |
gpt-4o |
最长前缀为 gpt-4o |
gpt-4o-mini |
gpt-4o-mini |
完全匹配(比 gpt-4o 更长的前缀优先) |
gpt-4o-mini-2024-07-18 |
gpt-4o-mini |
最长前缀为 gpt-4o-mini |
这种机制确保了 API 返回的带有版本的模型名称能够被正确映射到相应的价格档位,而无需在配置文件中维护精确的全名。
模型别名 (Model Aliases)
部分供应商在 API 响应和官方文档中会使用不同的命名规范。例如,Anthropic 的模型在 Trace 中可能显示为 claude-4-sonnet 或 claude-sonnet-4。通过 aliases 字段,可以让单个计费条目同时支持这两种配置:
- name: claude-4-sonnet
aliases: [claude-sonnet-4]
input-estimated-cost-per-m: 3.0
output-estimated-cost-per-m: 15.0
在这种配置下,claude-4-sonnet 和 claude-sonnet-4(以及任何带有版本的变体,如 claude-sonnet-4-20250514)都会解析为同一个计费条目。
注意: 别名同样参与最长前缀匹配。因此,claude-sonnet-4-20250514 会匹配到别名 claude-sonnet-4,进而解析到 claude-4-sonnet 的定价信息。
自定义配置
添加新供应商 (Adding a New Provider) 要添加默认配置中未包含的供应商:
providers:
# ... 现有供应商 ...
- provider: ollama
prefix-match:
- mymodel
models:
- name: mymodel-large
input-estimated-cost-per-m: 1.0
output-estimated-cost-per-m: 5.0
- name: mymodel-small
input-estimated-cost-per-m: 0.1
output-estimated-cost-per-m: 0.5
针对OTLP/zipkin的数据,新增了单独的estimated tag, 可以在UI上看到这次GenAI调用消耗的cost。

主要指标
1. Provider Level (服务商维度)
| 指标 ID | 描述 | 含义 |
|---|---|---|
gen_ai_provider_cpm |
Calls Per Minute | 每分钟请求数 (吞吐量) |
gen_ai_provider_sla |
Success Rate | 请求成功率 |
gen_ai_provider_resp_time |
Avg Response Time | 平均响应耗时 |
gen_ai_provider_latency_percentile |
Latency Percentiles | 响应耗时百分位数 (P50, P75, P90, P95, P99) |
gen_ai_provider_input_tokens_sum/avg |
Input Token Usage | 输入 Token 的总和及平均值 |
gen_ai_provider_output_tokens_sum/avg |
Output Token Usage | 输出 Token 的总和及平均值 |
gen_ai_provider_total_estimated_cost/avg |
Estimated Cost | 预估总成本及次均成本 |
2. Model Level (模型维度)
| 指标 ID | 描述 | 含义 |
|---|---|---|
gen_ai_model_call_cpm |
Calls Per Minute | 该特定模型的每分钟请求数 |
gen_ai_model_sla |
Success Rate | 模型请求成功率 |
gen_ai_model_latency_avg/percentile |
Latency | 模型响应耗时的平均值及百分位数 |
gen_ai_model_ttft_avg/percentile |
TTFT | 首个token响应时间 (仅限流式传输 Streaming) |
gen_ai_model_input_tokens_sum/avg |
Input Token Usage | 该模型的输入 Token 消耗详情 |
gen_ai_model_output_tokens_sum/avg |
Output Token Usage | 该模型的输出 Token 消耗详情 |
gen_ai_model_total_estimated_cost/avg |
Estimated Cost | 该模型的预估总成本及次均成本 |
建议使用场景
- 性能评估:利用 响应延迟(Latency) 和 首字响应时间(TTFT) 指标,分析模型推理效率及终端用户交互体验。
- Token 监控:实时监控 输入(Input)与输出(Output)Token 的消耗,用于分析不同业务场景下的资源占用情况。
- 成本预警:支持基于 预估成本(Cost) 或 Token 消耗量 配置告警阈值,及时发现异常调用,防止成本超支。