COMMUNITY SkyWalking has received contributions from 996 individuals now.

Apache SkyWalking

Application performance monitor tool for distributed systems, especially designed for microservices, cloud native and container-based (Kubernetes) architectures.
Agent for Service
Agent for Service
Topology
Trace
eBPF Profiling
Database
Kubernetes
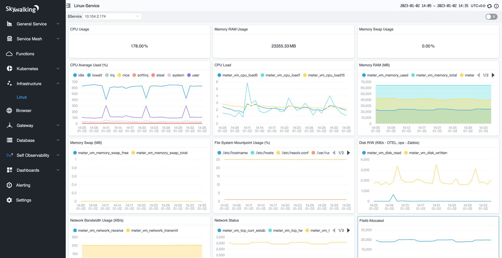
Linux
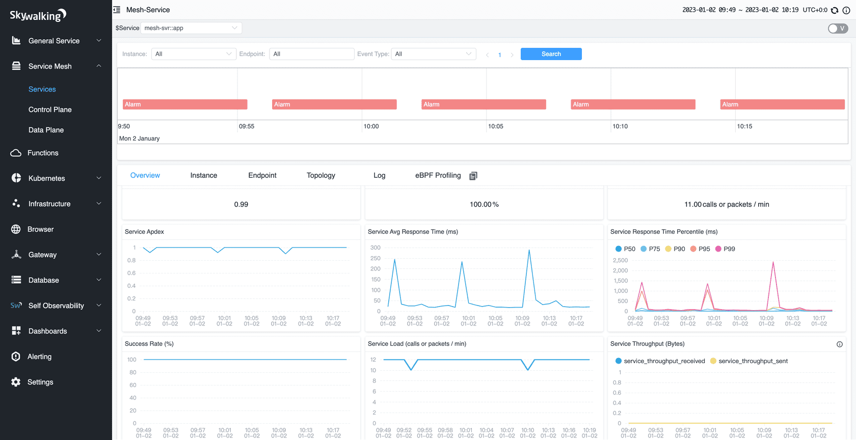
Service Mesh

All-in-one APM solution

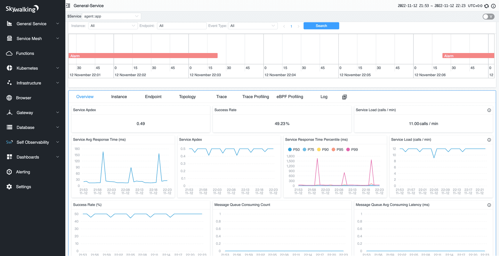
  • Distributed Tracing

    End-to-end distributed tracing. Service topology analysis, service-centric observability and APIs dashboards.

  • Agents for your stack

    Java, .Net Core, PHP, NodeJS, Golang, LUA, Rust, C++, Client JavaScript and Python agents with active development and maintenance.

  • eBPF early adoption

    Rover agent works as a monitor and profiler powered by eBPF to monitor Kubernetes deployments and diagnose CPU and network performance.

  • Scaling

    100+ billion telemetry data could be collected and analyzed from one SkyWalking cluster.

  • Mature Telemetry Ecosystems Supported

    Metrics, Traces, and Logs from mature ecosystems are supported, e.g. Zipkin, OpenTelemetry, Prometheus, Zabbix, Fluentd

  • Native APM Database

    BanyanDB, an observability database, created in 2022, aims to ingest, analyze and store telemetry/observability data.

  • Consistent Metrics Aggregation

    SkyWalking native meter format and widely known metrics format(OpenCensus, OTLP, Telegraf, Zabbix, e.g.) are processed through the same script pipeline.

  • Log Management Pipeline

    Support log formatting, extract metrics, various sampling policies through script pipeline in high performance.

  • Alerting and Telemetry Pipelines

    Support service-centric, deployment-centric, API-centric alarm rule setting. Support forwarding alarms and all telemetry data to 3rd party.

  • AI Power Enabled

    Machine Learning (ML) and Artificial Intelligence (AI) analyze observability data to identify patterns and enhance capabilities, such as recognizing HTTP URI patterns and automatically calculating metric baselines for intelligent alerting, improving anomaly detection.

architecture

Ready to get started?

Run SkyWalking in a snap

Try this demo music application to showcase features of Apache SkyWalking in action.

All releases

Stay tuned with SkyWalking